FUL Fluid Equipment CO.
•  FUL News
•  CPhI, ICSE & P-MEC
 
About Yat
Company advantages
Project processes
Company strength
Products
  Friend Line
State Food And Drug Administration
Certification Committee For Drugs
CAPE
China Pharmaceutical Technology Exchange
SPMTC
The Membrane Industry Association of China
Pharmaceutical Packaging Association
GM.NET.CN
FDA






Visit number :
   
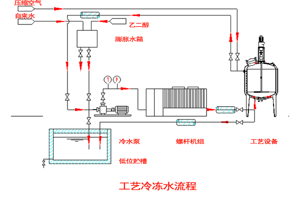
  Home >> Products >> Yat >> Pharmacy and Bio-engineering

Flow sheet of Cooling water

Add£ºBuilding 59£¬Block A. No 1 Hongjiang Road£¬Pushang Industry
Park Jinshan Industry District£®Fuzhou City Fujian Province£¬PR£¬China£®
Tel£º0591-83059436 Fax£º0591-83059435
http£º//www.ful-s.com E-mail£ºhhr@ful-s.com